ThingsBoard
Open-source IoT Platform
ครบเครื่องเรื่อง IoT ตั้งแต่การดูแลอุปกรณ์ เก็บรวบรวมข้อมูล นำไปประมวลผล จนถึงการสรุปผลข้อมูลในรูปแบบ Visualization สำหรับโซลูชัน IoT ของคุณ
Thingsboard คืออะไร
Thingsboard คือ Open-source IoT Platform ที่มีทั้งแบบฟรีที่เรียกว่า Community Edition (Thingsboard CE), แบบ Professional Edition ที่ใช้ในเชิงพาณิชย์ (Thingsboard PE) ที่สามารถซื้อมา Self Managed เองสามารถลงใน Cloud แบบ AWS และ Azure หรือลงใน Server On-Premise ก็ได้ นอกจากนั้นก็ยังมีแบบ Thingsboard Cloud ที่เป็น SaaS อีกด้วย

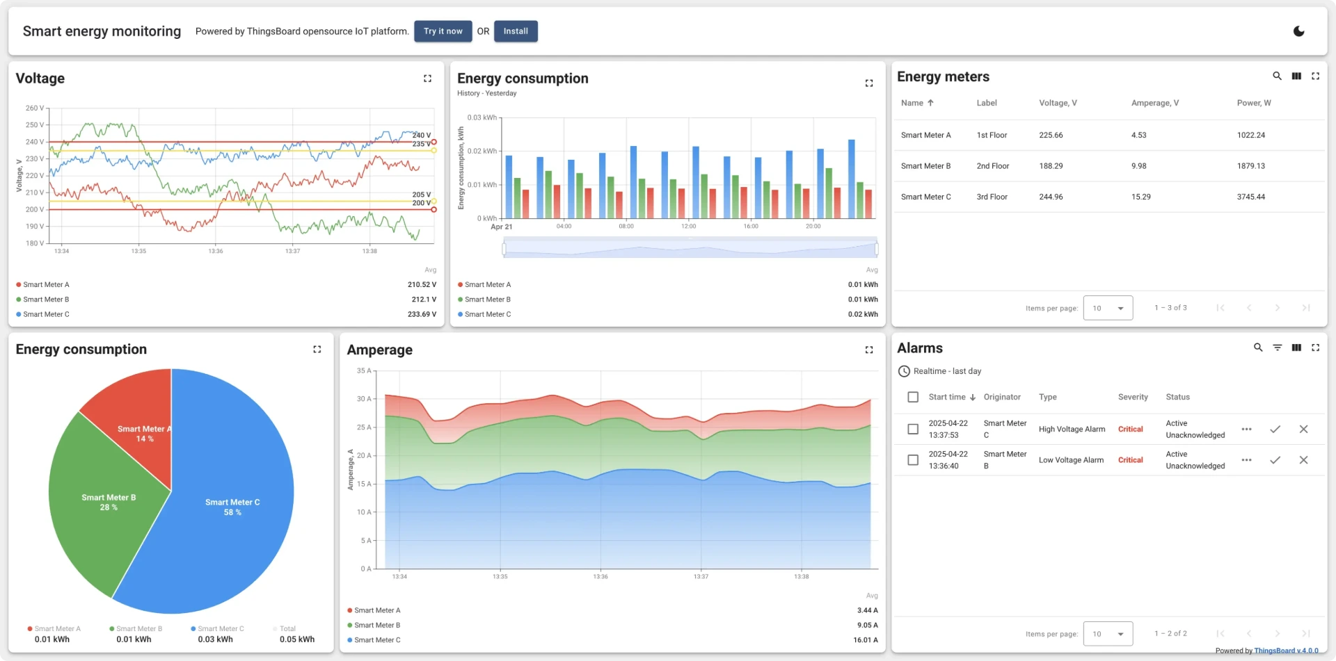
เปลี่ยนข้อมูลให้เป็นภาพที่เข้าใจง่าย (Data Visualization)
ช่วยให้คุณเห็นภาพรวมและวิเคราะห์แนวโน้มผ่านกราฟและแผนภูมิที่ดูง่าย ThingsBoard ช่วยให้คุณสร้างแดชบอร์ดอัจฉริยะที่ติดตามและควบคุมอุปกรณ์ได้แบบสดๆ ปรับขนาดหน้าจอได้ตามอุปกรณ์ที่ใช้ และแชร์ข้อมูลสำคัญให้ลูกค้าของคุณได้อย่างรวดเร็วและปลอดภัย
การปรับใช้ระบบแสดงผลข้อมูลใน ThingsBoard
ThingsBoard เปลี่ยนข้อมูลดิบจากอุปกรณ์ให้กลายเป็นแดชบอร์ดที่ใช้งานได้จริงผ่านขั้นตอนหลักดังนี้
Cards
แสดงข้อมูลย้อนหลังและสถานะอุปกรณ์ได้ชัดเจน ด้วยวิดเจ็ตแบบการ์ดและตารางจากชุด Cards bundle
Charts
บริการของเราสร้างมาเพื่อให้ใช้ได้ตลอดไป โดยรับประกันว่าโซลูชั่นทุกชิ้นที่เรามอบให้มีคุณภาพสูงสุด มอบมูลค่าที่ยั่งยืนให้กับการลงทุนของคุณและความพึงพอใจสูงสุดของลูกค้า
Control & Status
สำหรับแสดงสถานะปัจจุบันและส่งคำสั่ง ไปยังอุปกรณ์โดยตรง รวมถึงแสดงระดับแบตเตอรี่, ความแรงสัญญาณ และแถบสถานะการทำงาน (Progress bar)
Gauges
เหมาะสำหรับแสดงค่าตัวเลข (Integer/Float) ที่ต้องการความชัดเจน เช่น อุณหภูมิ, ความชื้น, ความเร็ว และค่าพารามิเตอร์อื่นๆ ในรูปแบบเข็มหรือแถบวัด
Widgets
วิดเจ็ต (Widget) คือส่วนประกอบบนแดชบอร์ดที่ใช้แสดงข้อมูลอุปกรณ์ ทั้งค่าปัจจุบันและย้อนหลัง รวมถึงใช้ควบคุมระยะไกล
และจัดการระบบแจ้งเตือน (Alarms) ได้ในตัว
SCADA dashboards
SCADA คือสถาปัตยกรรมสำหรับตรวจสอบและควบคุมเครื่องจักรในกระบวนการผลิต โดย ThingsBoard มีเครื่องมือครบวงจรในการจัดเก็บ ประมวลผล
และแสดงผลข้อมูลจากอุปกรณ์มาตรฐาน เช่น PLC และ RCU ช่วยให้คุณเชื่อมต่อและบริหารจัดการทุกขั้นตอนในโรงงานอุตสาหกรรมได้อย่างไร้รอยต่อ
Solution Templates
ThingsBoard มีเทมเพลตสำเร็จรูปที่ช่วยให้คุณเปิดตัวผลิตภัณฑ์ IoT ได้เร็วขึ้น โดยรวมทั้งแดชบอร์ดอัจฉริยะ, ตรรกะการประมวลผล, ตัวอย่างอุปกรณ์
และการตั้งค่าผู้ใช้ไว้ครบถ้วน พร้อมใช้งานเป็น PoC หรือ MVP ได้ทันที


ThingsBoard มาพร้อมกับ Features ที่มากมาย
ระบบจัดเก็บข้อมูลทางไกล
รับและบันทึกข้อมูลอย่างเสถียรแม้เครือข่ายหรือฮาร์ดแวร์ขัดข้อง เข้าถึงข้อมูลได้ง่ายผ่านแดชบอร์ดที่ปรับแต่งได้หรือ API
ระบบ Multi-tenant
ออกแบบมาให้รองรับโครงสร้างองค์กรที่ซับซ้อน ตั้งแต่ระดับผู้บริหารไปจนถึงลูกค้ารายย่อย พร้อมรองรับอุปกรณ์จำนวนมหาศาลได้อย่างลื่นไหล
Data Visualization
พร้อมใช้งาน Widget กว่า 30 รูปแบบทันที ทั้งกราฟเส้น เกจวัด และแผนที่ หรือสร้าง Widget เฉพาะตัวได้ง่ายๆ ด้วยเครื่องมือแก้ไขในตัว
100% Open-source
ใช้งานได้ฟรีภายใต้ Apache License 2.0 รองรับการนำไปใช้ในเชิงพาณิชย์ หรือจะติดตั้งเพื่อให้บริการรูปแบบ SaaS และ PaaS ก็ทำได้ทันที
ปรับแต่งและเชื่อมต่อได้อย่างอิสระ
เพิ่มฟังก์ชันการทำงานผ่าน Rule Chains และวิดเจ็ตในแบบของคุณ รองรับการเชื่อมต่อที่หลากหลายและโปรโตคอลเฉพาะตัว พร้อมทีมงานผู้เชี่ยวชาญที่ช่วยสร้างโซลูชัน IoT ให้ตรงกับความต้องการของคุณที่สุด
รองรับฐานข้อมูลทั้ง SQL, NoSQL และ Hybrid
ให้คุณแยกจัดเก็บข้อมูลอุปกรณ์และข้อมูลเซนเซอร์ในฐานข้อมูลที่ต่างกันได้ตามต้องการ เพื่อการบริหารจัดการข้อมูลอย่างมีประสิทธิภาพ

เริ่มสร้างโซลูชัน IoT ของคุณได้ตั้งแต่วันนี้ ปรึกษาผู้เชี่ยวชาญเลย
ทีมผู้เชี่ยวชาญจาก Appomax พร้อมให้คำปรึกษาฟรี!

